电动汽车空调压缩机测试解决方案
一、行业趋势洞察
1.市场需求增长
1)电动汽车销量上升:随着全球对环境保护和可持续发展的重视,电动汽车市场呈现出快速增长的态势。空调系统作为提升车内舒适性的关键部件,其压缩机需求也随之增加。
2)消费升级:消费者对电动汽车的舒适性要求越来越高,不仅关注续航里程,也对车内空调的制冷、制热效果及运行稳定性有更高期望,促使车企不断提升空调压缩机技术和性能。
2.技术发展趋势
1)高效节能:为了提高电动汽车的续航里程,空调压缩机需要不断提升能效比,采用变频技术、优化电机设计等手段降低能耗。
2)集成化与小型化:电动汽车内部空间有限,空调压缩机需在保证性能的前提下,实现更小的体积和更轻的重量,同时集成更多功能,如与热泵系统集成等。
3.政策法规影响
1)环保要求:各国对汽车尾气排放的法规日益严格,传统燃油汽车空调压缩机使用的制冷剂对环境有一定影响,而电动汽车空调压缩机采用更环保的制冷剂成为发展趋势。
2)新能源汽车产业支持政策:许多国家和地区出台补贴、优惠政策等,鼓励新能源汽车产业发展,间接推动了电动汽车空调压缩机行业的繁荣。
电动汽车空调压缩机在电动汽车中扮演着至关重要的角色。它不仅是空调系统的核心部件,负责压缩制冷剂,使其温度和压力上升,从而通过热交换为车内提供冷风。具体来说,电动汽车空调压缩机通过吸入低温低压的气态制冷剂,将其压缩成高温高压的气体,然后通过冷凝器将其冷却成液体并排出热量,最终通过蒸发器吸收热量,实现制冷效果。
4. 行业应用场景
1)研发与设计之性能测试:在研发阶段,需要测试压缩机在不同直流电压下的性能,以确保其在实际应用中的可靠性和效率。
2)生产制造之生产线测试:在生产线上,使用直流电源对每台压缩机进行测试,确保其符合出厂标准。
二、电动汽车空调压缩机介绍及原理
1.电动空调压缩机介绍
电动压缩机是由逆变器、电机和压缩机构成。逆变器使通过高压电池的直流电转换成交流电(三相),输送到电机,驱动电机运转。压缩机为涡旋型,与电机直接连接,电机直接控制压缩机运转而逆变器和电机在运转时会产生高温,因此压缩机采用了通过吸入的冷媒进行冷却降温的构造。
电动压缩机系统由多个精密部件构成,其中电机作为动力源,驱动压缩机内部的转子旋转,进而压缩制冷剂。高压插头与互锁装置则确保了高压电源(通常为350V直流电)的安全可靠连接,这是电动压缩机正常工作的基础。同时,系统还配备了低压插头,为控制模块提供12V的稳定电源,以及0V接地,确保电路的稳定性和安全性。
2.整车高压系统的电气图
上图是电动汽车电气系统的图示,总结了汽车电气化的必要零部件。传统上,人们把电池、电机、电机控制器只称为三电,这三样取了代燃油车的油箱、发动机,构成汽车的动力系统。配套设备OBC、PDU、DC/DC称为小三电,分别用于:给动力电池充电,高压配电,将直流电从高压转换为低压。另外,大功率用电单元还有:电动压缩机、PTC、DC/AC,其中,压缩机是空调实现热交换的核心部件;PTC用于低温时加热,若采用热泵技术则非必须;DC/AC可给外部家电供电,非汽车必须。转向和制动,在燃油车时代就已经发展出了电动助力。
电动汽车空调压缩机主要由逆变器、电机和压缩机构成。逆变器将高压电池的直流电转换成交流电(三相),输送到电机,驱动电机运转。压缩机为涡旋型,与电机直接连接,电机直接控制压缩机运转。逆变器和电机在运转时会产生高温,因此压缩机采用了通过吸入的冷媒进行冷却降温的构造。
电动汽车上的压缩机空调,逻辑上受到整车控制器 VCU 的管理,其具体实现形式多种多样,此处,只以一种典型形式,说明它的详细工作过程。
3.电动汽车空调压缩机原理(电气过程)
从电气角度看,压缩机空调主要由以下几个部分组成:空调控制器,压缩机及热力学系统,压缩机用电机及其控制器,通讯模块,温度压力传感器。如下图所示。
把车载空调的电气分作两部分看待,高压部分和低压部分。如下图所示,DC+和DC-是高压电源,直接接入压缩机电机控制器。图中“空调继电器”是空调控制器的电源开关。
·逻辑关系
空调低压部分受VCU控制,VCU通过控制12V电源回路“空调继电器”来控制整个空调的通断;通过CAN总线向空调控制器传递命令信息,设置工作温度目标值;空调控制器向VCU反馈空调工作状态信息,包括强电回路开关通断信息,压缩机压力,压缩机进出口温度。
·制冷制热量的调节:
空调控制器闭合高压回路接触器,压缩机进入工作状态。乘客通过调节风量和温度设置按钮调节车室内温度。风量越大,从冷凝器带入车室内的热量越多,要求压缩机的功率越大。设置的温度与当前温度差距越大,要求压缩机的功率越大。
空调控制器通过控制电动压缩机的电机转速,达到控制制冷制热量的目的。电机转速高,压缩机相应的运转速度提高,制冷剂流量上升,制冷量提高。
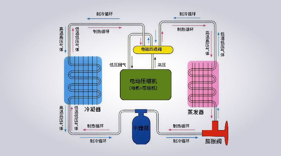
4.电动汽车空调压缩机原理(物理过程)
从物理角度看,空调的四大必备组成部分包括:蒸发器,冷凝器,压缩机和膨胀阀。四通电磁阀,是切换制冷模式和制热模式的转换开关。
制冷模式可以看做,空调系统把蒸发器放置在车室内,让制冷剂蒸发吸热,带走室内热量;热量通过循环管道被带到室外去,由冷凝器把这部分热量以冷凝放热的方式,释放到室外的空气中去。
制冷剂从室内吸热,变成室温低压气体;经过压缩机升压,成为高温高压气体,流入室外冷凝器(图中车室外换热器),经历放热过程,气体冷凝成为液体;高压液体,流入膨胀阀,部分气化吸热,制冷剂变身为低温低压湿蒸汽;湿蒸汽进入车室内蒸发器,进一步气化吸热,形成室温气体,回到压缩机。
制热,是制冷的逆过程,在双向热泵中,通过电磁阀换向来实现,我们看到的,相当于把冷凝器放到车室内来,蒸发器放到室外。
但在实际应用中,很少单独使用压缩机制热。而是借用其他发热设备提供热源,再借助空调系统使热量向车室内均匀流动。比如用PTC电加热,或者利用电机控制器的冷却水加热。
电动汽车点火开关旋至“ON”档,若此时打开空调“A/C”开关,空调可以开始工作。

5.电动汽车空调压缩机主流参数
电动汽车空调压缩机的电压、电流和功率参数因车型和制造商的不同而有所差异。以下是几种主流电动汽车空调压缩机的电压、电流和功率参数:
·电压:
300V至600V:这是新能源汽车空调压缩机常见的电压范围。例如,某些车型的空调压缩机电压在300V至600V之间,电流大小视空调压缩机的功率而定。
400V:这是早期电动汽车平台常见的电压水平,许多电动汽车的空调压缩机额定电压为400V
800V:随着电动汽车平台电压的发展,800V电压平台已经大规模应用,空调压缩机也需要使用更高电压
1200V:比亚迪的某些车型,其空调压缩机可以承受最大1200V的电压
·电流:10A~20A
·功率:1kW~5kW
三、MP系列产品介绍
沃森电源深耕于电源测试领域,专门为新能源汽车、工业电子智能制造及科研教育行业而开发的产品—可编程直流测试电源MP系列,是一款集高精度、高动态响应、高效率于一体的直流电源。
1.设计方面
MP系列电源采用主动式功率因数校正、高频LLC多谐振逆变、多环路波形校正、智能温控风冷、高速CPU编程控制、软硬件多重保护等多种先进技术,是一款先进的多用途直流电源,并且具备自主均流的并联工作能力,满足更多测试需求。
2.产品功能
1)多种输出模式
MP系列电源输出模式分为(CV)模式、(CC)模式和(CP)模式三种。
2)任意波形发生功能
MP系列电源内置多重波形发生器,用户可以轻松的实现三角形/矩形/梯形/正弦/阶跃等波形的单一或组合输出,并能将这些波形应用在输出电压或输出电流上。
3)通讯接口丰富
标配CAN+RS485/RS232+LAN通讯(内置CAN2.0B+Modbus_RTU+Modbus TCP通讯协议)。
4)自动量程的宽范围输出能力
MP系列电源应用多级开关电源级联技术,对功率输出曲线进行了扩展,比传统的“矩阵”输出范围的电源提供更加灵活的输出组合。
四、关于沃森
山东沃森电源设备有限公司是一家专业生产电源产品的高新技术企业,成立于2002年。沃森电源位于山东济南,厂区面积20000m²,同时在深圳、苏州、上海、重庆设有办事处,全国省会城市均有代理商及合作伙伴。主要产品有高精度单/双向直流测试电源、回馈式电子负载、高精度双向交流测试电源、变频电源、岸电电源等产品,并根据电动汽车生产所需的整车、电机、电控、电池测试提供整体测试解决方案。
多年来,公司深耕科研技术创新,先后斩获国家级高新技术企业、山东省瞪羚企业、山东省创新型企业、专精特新型企业等多项权威认定。未来,我们将恪守“客户至上、商业人格、尊重成长、创造变化”的核心价值观,以“为客户提供可靠、智能、绿色的用电环境”为使命,稳步迈向“成为全球领先的测试电源及系统供应商”的愿景,持续以创新之力赋能行业高质量发展。



